![]() |
Sản phẩm "Giải pháp quản lý lỗ hổng bảo mật cho doanh nghiệp” của nhóm sinh viên FPT Edu được đánh giá là có độ khó cao, mang ý nghĩa thiết thực (Ảnh: FPT Edu) |
Trong buổi bảo vệ đồ án tốt nghiệp kỳ Summer 2019 mới đây, 5 sinh viên chuyên ngành An toàn thông tin của Tổ chức Giáo dục FPT - FPT Edu đã chinh phục Hội đồng Phản biện đồ án bằng sản phẩm “Giải pháp quản lý lỗ hổng bảo mật cho doanh nghiệp”.
Xuất phát từ tình hình các vụ tấn công mạng ở Việt Nam và trên thế giới ngày một gia tăng, gây nhiều thiệt hại cho người sử dụng, nhóm sinh viên FPT Edu gồm Nguyễn Anh Việt (nhóm trưởng), Trần Anh Đức, Lê Đình Mạnh, Nguyễn Khắc Hùng và Nguyễn Đức Anh dưới sự hướng dẫn của giảng viên Hà Bách Nam đã đề xuất ý tưởng xây dựng một hệ thống quản lý các lỗ hổng bảo mật.
Theo chia sẻ của nhóm, trên thực tế, thị trường đã có nhiều giải pháp cho vấn đề này như thuê giải pháp bảo mật từ bên thứ 3, xây dựng chính sách bảo mật riêng hay thuê dịch vụ giám sát lỗ hổng bảo mật định kỳ… Tuy nhiên, các giải pháp này đều gặp phải các vấn đề về chi phí, nhân lực vận hành… gây nhiều khó khăn cho khách hàng, đặc biệt là đối tượng khách hàng doanh nghiệp.
Để khắc phục hạn chế đó, nhóm sinh viên FPT Edu đã xây dựng một nền tảng (platform) có khả năng kiểm soát các lỗ hổng bảo mật 24/7, hoạt động bền bỉ và dễ sử dụng. Đồng thời, nền tảng này cũng có khả năng cập nhập thường xuyên và mở rộng số lượng node để tăng hiệu suất của toàn bộ hệ thống một cách dễ dàng.
Lý giải thêm về cơ chế vận hành của giải pháp, nhóm sinh viên cho biết, sản phẩm có 1 máy chủ đóng vai trò Master, có chức quản lý/ phân chia các tác vụ cho những máy chủ đóng vai trò Agents. Bản thân các máy chủ Agents này sẽ được cài đặt các công cụ dò quét lỗ hổng tự động có sẵn trên thị trường như Nmap, Wappalyzer, Nikto, Acunetix, Nessus... Do mỗi công cụ được thiết kế bởi một nhà phát triển khác nhau nên nhóm lập trình để máy chủ Master có thể phân công tác vụ đi theo đúng luồng định sẵn, hoạt động ổn định và tạo ra tiêu chuẩn chung cho kết quả trả về từ các công cụ này.
Ngoài sử dụng các công cụ dò quét lỗ hổng tự động, nhóm sinh viên FPT Edu còn thiết lập cơ chế dò quét lỗ hổng bị động. Trong đó, các Agents sẽ so sánh thông tin được quét từ hệ thống với các cơ sở dữ liệu về lỗ hổng để đưa ra kết luận chung. Cơ sở dữ liệu cũng sẽ liên tục được cập nhật để đảm bảo nó luôn phát hiện sớm những lỗ hổng bảo mật mới nhất.
Bên cạnh đó, nhóm cũng xây dựng một giao diện Webportal giúp cho người dùng dễ dàng theo dõi, quản lí các lỗ hổng được quét ra bởi các công cụ ở trong hệ thống.
“Điểm mới của giải pháp là các công cụ sẽ được chia ra làm các stage (giai đoạn) và đầu vào của công cụ này phụ thuộc vào đầu ra của công cụ khác. Luồng chạy thực tế hơn giúp cho công cụ có được đầu vào chính xác để đưa tới một đầu ra chính xác”, đại diện nhóm sinh viên cho hay.
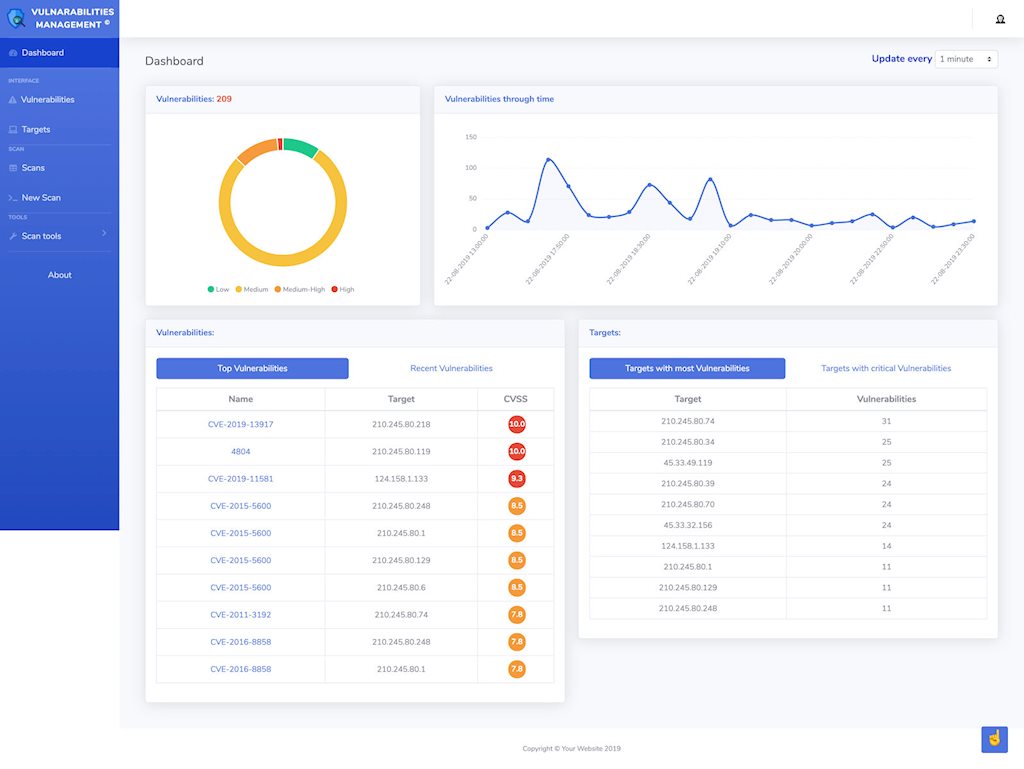
![]() |
Giao diện bảng điều khiển hệ thống quản lý lỗ hổng bảo mật cho doanh nghiệp do nhóm sinh viên FPT Edu sáng tạo (Ảnh: FPT Edu) |
Tuy nhiên, do chỉ là một nhóm nghiên cứu sinh viên, các thành viên thực hiện đồ án “Giải pháp quản lý lỗ hổng bảo mật cho doanh nghiệp” đã gặp không ít khó khăn trong quá trình thực hiện đồ án bởi những hạn chế về kiến thức và kỹ năng. Để khắc phục vấn đề này, nhóm sinh viên đã chủ động phân công các mảng nghiên cứu cho từng thành viên. Sau đó, cả nhóm họp lại và trao đổi để tất cả cùng hiểu rõ vấn đề. Nhóm cũng chủ động bắt tay vào làm đồ án từ rất sớm để kịp thời hoàn thiện sản phẩm của mình.
Đặc biệt, trước khi đến với buổi bảo vệ đồ án tốt nghiệp, nhóm đã đem sản phẩm quét thử trên hệ thống của 3 đơn vị CNTT tại Việt Nam và phát hiện từ 14 tới 150 lỗ hổng.
Đánh giá về đồ án của nhóm, Hội đồng Phản biện đồ án Học kỳ Summer 2019 của FPT Edu đều cho rằng đây là một giải pháp sáng tạo, có ý nghĩa thực tiễn nhưng cũng cần hoàn thiện thêm để thực sự hoạt động hiệu quả khi đưa vào sử dụng.
Chia sẻ về kế hoạch phát triển sản phẩm, sinh viên Nguyễn Anh Việt, Trưởng nhóm đồ án cho biết: “Sản phẩm của nhóm là một nền tảng (platform) có thể thêm các công cụ dò quét lỗ hổng tự động khác một cách dễ dàng, cho nên nếu doanh nghiệp nào cần thêm các công cụ khác thì đều có thể tự triển khai. Bởi thế, chúng tôi đã quyết định sẽ không thương mại hóa mà biến sản phẩm thành một mã nguồn mở (open-source) để tất cả mọi người tham khảo và phát triển. Như vậy, sản phẩm cũng sẽ giúp ích được cho nhiều người, nhiều doanh nghiệp hơn”.

