Ngày 21/8/2025, Bộ Tư pháp đã tổ chức Lễ trao giải “Giải Báo chí toàn quốc về ngành Tư pháp lần thứ 1” và Cuộc thi trực tuyến “Tìm hiểu về Bộ, ngành Tư pháp”.

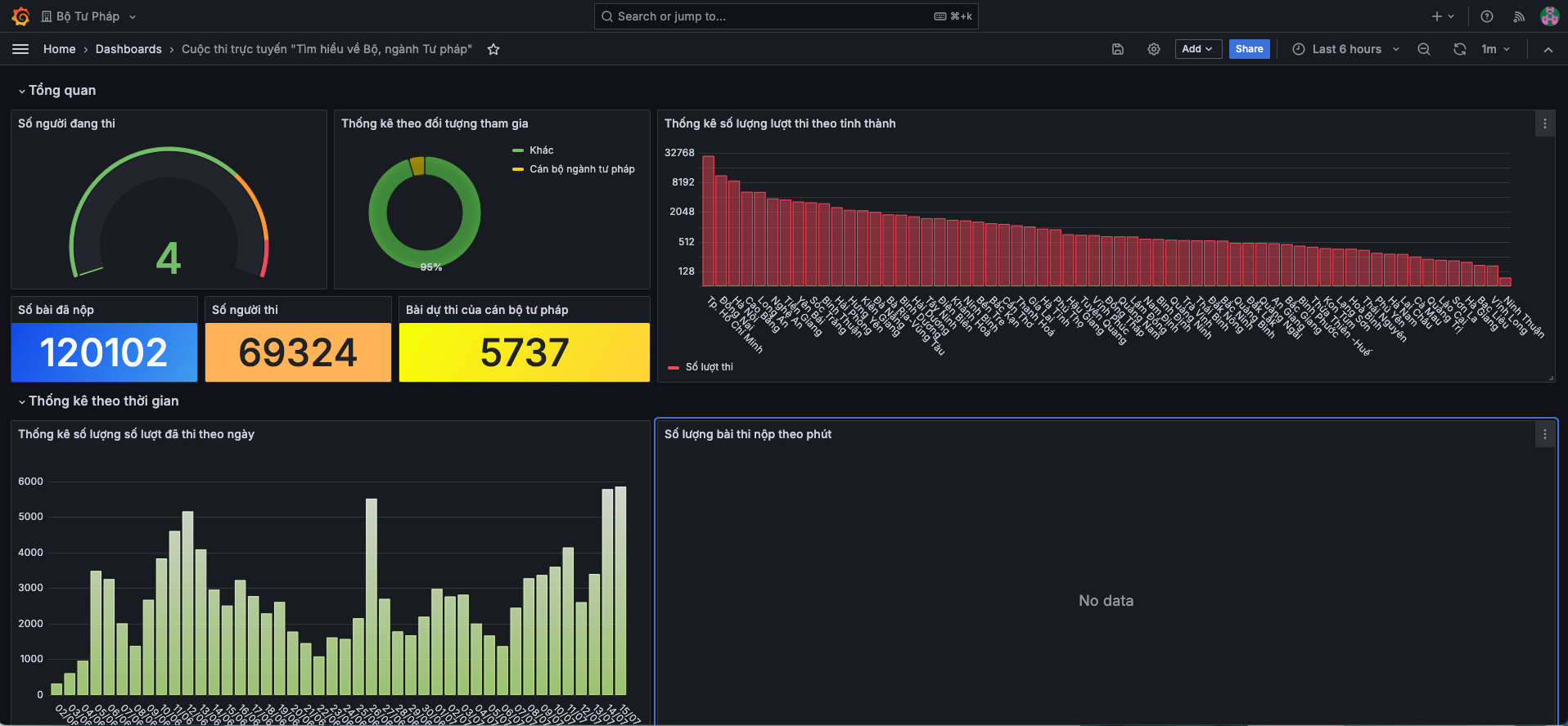
Cuộc thi trực tuyến “Tìm hiểu về Bộ, ngành Tư pháp” được triển khai trên nền tảng công nghệ số về khảo thí hiện đại do Tập đoàn FPT đồng hành, đã thu hút đông đảo cán bộ, người lao động ngành Tư pháp và người dân toàn quốc tham gia, với 120.102 lượt thi trên toàn quốc trong tổng số 69.324 người tham gia thi; 75.420 lượt thi bằng điện thoại di động; 44.682 lượt dự thi sử dụng thiết bị máy tính.
Nền tảng giải pháp Khaothi.Online mang lại công nghệ hiện đại, với khả năng tổ chức thi linh hoạt trên nhiều thiết bị (máy tính, điện thoại), truy cập mọi lúc mọi nơi.

Một số địa phương có số lượt dự thi cao như TP.HCM (32.240), Đồng Nai (11.860), Hà Nội (8.967)… Cuộc thi ghi dấu ấn với sự đa dạng về độ tuổi, trình độ, dân tộc. Tiêu biểu là Phạm Thị Thu Thảo (22 tuổi, Đồng Tháp) đạt giải Nhất; Phạm Anh Tú (14 tuổi, THCS Vạn Linh, Lạng Sơn) là thí sinh dân tộc thiểu số trẻ tuổi nhất đạt giải; bà Bùi Thị Sao (80 tuổi, Điện Biên) là thí sinh cao tuổi nhất đạt kết quả tốt.
Phát biểu tại Lễ trao giải, Bộ trưởng Bộ Tư pháp Nguyễn Hải Ninh nhấn mạnh: “Cuộc thi đã lan tỏa những giá trị tốt đẹp của ngành Tư pháp, giúp cán bộ và người dân hiểu rõ hơn về lịch sử, vai trò và đóng góp của ngành, đồng thời đưa kiến thức pháp luật đến cộng đồng”.

Đại diện FPT cho biết, hệ thống được triển khai trong 2 tháng với đội ngũ 6 kỹ thuật viên, đảm nhận toàn bộ quy trình từ tiếp nhận yêu cầu, thiết kế, tập huấn đến hỗ trợ tổ chức thi và tổng kết. Đội ngũ triển khai công nghệ phải đối mặt nhiều thách thức như: giao diện phải thân thiện cho thí sinh đa dạng độ tuổi nhưng vẫn bảo đảm chuyên môn, bảo mật; hệ thống cần cập nhật theo việc sáp nhập; đáp ứng hiệu suất cao, hỗ trợ hàng nghìn lượt truy cập di động và cung cấp báo cáo thời gian thực.

Bạn Phạm Anh Tú - đạt giải thí sinh là người dân tộc thiểu số trẻ nhất - bày tỏ kỳ vọng cuộc thi sẽ tiếp tục được tổ chức, thu hút thêm nhiều người tham gia, qua đó giúp người dân hiểu rõ hơn về Bộ, ngành Tư pháp, vai trò của pháp luật trong đời sống và ý thức trách nhiệm của mỗi công dân trong việc thực hiện pháp luật.

Khaothi.Online là nền tảng do FPT phát triển, quản lý toàn diện hoạt động thi và đánh giá, từ đăng ký, xếp lịch, xây dựng đề đến tổ chức, giám sát và phân tích kết quả. Thành công của cuộc thi khẳng định sự đồng hành của FPT với Bộ Tư pháp trong công cuộc chuyển đổi số. Trước đó, Bộ Tư pháp đã hợp tác cùng FPT triển khai Hệ thống Biên lai điện tử trong thi hành án dân sự, mở ra cơ hội mở rộng ứng dụng công nghệ số trong hoạt động tư pháp, hướng tới nền hành chính công khai, hiện đại và phục vụ tốt hơn cho người dân.
Bích Đào